윈들리는 국내와 해외 판매 방식을 모두 지원해요. 판매 방식에 따라 스마트스토어 연결 방법이 다르니, 나의 판매 방식에 알맞은 연결 방법을 확인해 주세요!
예시)
① 판매 방식이 국내 배송 상품인 경우: 국내 위탁, 사입
→ 출고지를 국내로 설정합니다.
② 판매 방식이 해외 배송 상품인 경우: 해외구매대행
→ 출고지를 해외로 설정합니다.
※ 1개 스토어에 국내 배송 상품과 해외 배송 상품을 모두 등록하고 싶다면, 상품 등록 전에 미리 윈들리 내 출고지를 변경하여 상품을 업로드하면 돼요.
좌측 세모(
)를 클릭한 후, 항목을 선택하면 해당 위치로 이동해요!
공통(국내/해외 배송 상품) 사전준비
스토어 활성화 여부 확인하기
윈들리에는 운영 중인 스토어만 연결할 수 있어요.
스마트스토어 정책 상 한 번도 상품을 등록하지 않은 스토어는 비활성 되어 있기 때문에 윈들리와 연결할 수 없습니다.
따라서 한 번도 상품을 등록한 적이 없는 스토어라면, 스마트스토어 판매자센터 사이트에서 직접 수동으로 1개의 상품을 등록하신 후에 아래의 방법에 따라 윈들리와 스마트스토어를 연결해 주세요.
수동으로 등록하는 상품은 스토어를 활성화시키기 위한 테스트 상품이어도 되니, 아무 이미지나 확보하여 임의의 높은 가격으로 등록하고, 스토어가 활성화된 뒤 스마트스토어 판매자센터에서 삭제해 주세요
1.
인터넷 주소창에 본인의 스토어 url을 입력해서 접속해주세요.
2.
아래와 같이 “현재 운영되고 있지 않습니다.”가 보인다면 윈들리에 연결할 수 없어요.
따라서 스마트스토어 판매자센터 사이트에서 직접 수동으로 1개의 상품을 등록하신 후에 윈들리에 연결해 주세요.
개설된 스토어가 2개 이상인 경우, 연결 스토어를 반드시 확인하기
윈들리에 스토어 연결 시, 연결 시점에 아래와 같이 스마트스토어 판매자센터 사이트에서 선택되어 있는 스토어로 자동 연결 돼요.
따라서 2개 이상의 스토어를 가지고 계신 분은 윈들리에 연결하기 전에 반드시 스마트스토어 판매자센터 사이트에서 연결하려는 스토어를 선택하시기 바랍니다.
1.
스마트스토어 판매자센터 사이트의 우측 상단 → 스토어 이동
을 클릭한 후, 연결하려는 스토어로 선택해 주세요.
2.
아래와 같이 선택된 스토어가 윈들리에 연결하려는 스토어인지 확인한 후, 연결해주세요.
개설된 스토어가 1개인 경우, 스토어 이동
버튼이 보이지 않는 것이 정상이에요.
스토어를 1개만 운영하고 계신 경우, 아래의
API 연동용 판매자ID 발급 받기 단계 부터 확인 후 진행해 주세요.
API 연동용 판매자ID 발급 받기
1.
2.
API 사용 설정을 ‘사용’으로 체크해 주세요.
3.
아래와 같이 API 대행사를 선택해 주세요. (업체명은 가나다 순으로 정렬되어 있어요)
•
상품 API: 윈들리
•
주문 API: 윈들리
윈들리로 주문 처리를 하지 않아도, 원활한 윈들리 연결을 위해 가이드대로 동일하게 연결을 진행해 주셔야 해요.
따라서 이후 윈들리에서 주문을 확인하고 송장번호를 입력하지 않을 예정일 때에도, 상품 API와 주문 API를 모두 윈들리로 설정해 주세요.
이미 다른 API 대행사를 선택하여 사용 중이거나, 다른 프로그램과 병행 사용을 원한다면, '대행사추가' 버튼을 클릭하여 윈들리와 여러 프로그램을 함께 선택해 주세요.
4.
‘저장’ 버튼을 클릭하고, 연결을 위해 API 연동용 판매자ID를 미리 복사해 주세요.
해외 배송 상품 판매 스토어 연결 방법
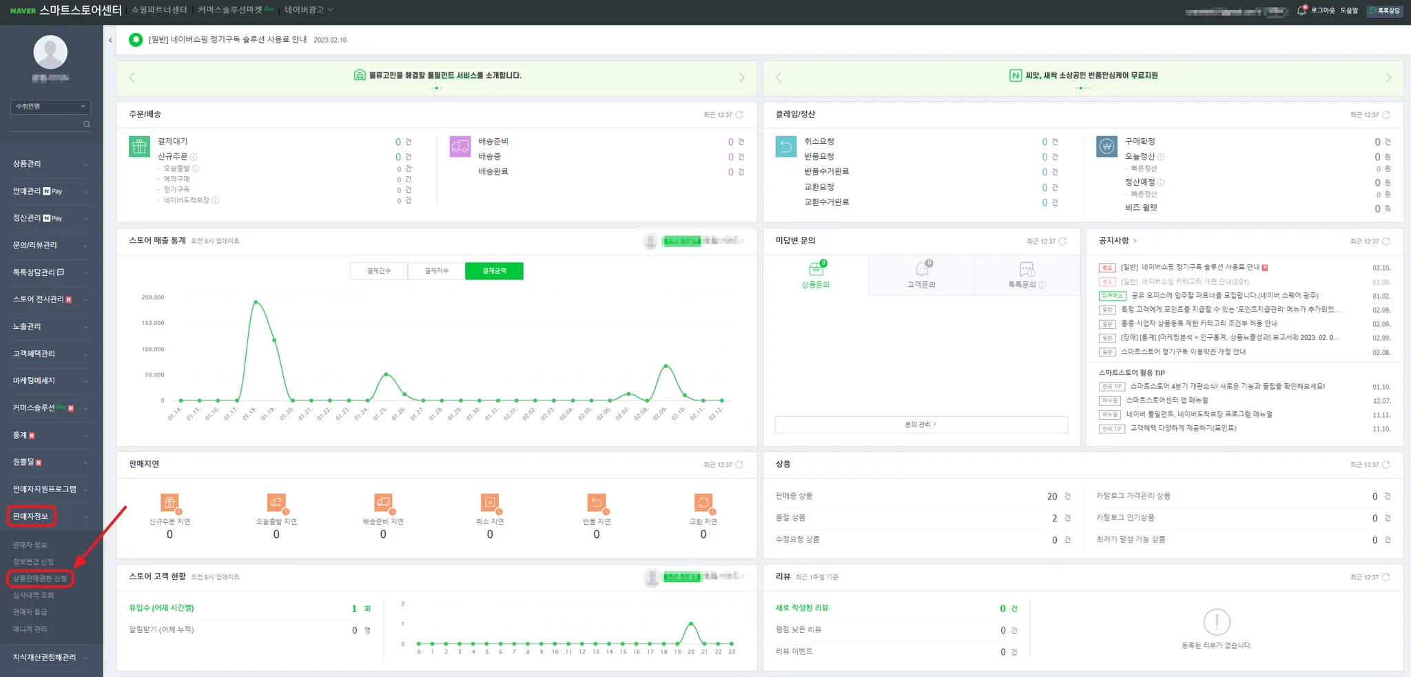
스마트스토어 판매자센터 → 상품판매권한 신청하기
1.
스마트스토어센터 좌측 메뉴 → 판매자 정보 → 상품 판매권한 신청으로 이동해 주세요.
2.
스마트스토어 판매자센터 → 해외 출고지/반품/교환지 등록
주의사항
•
출고지는 반드시 해외 로 설정해 주세요! 해외구매대행 사업은 출고지를 국내 주소로 설정하시면 절대 안돼요!
•
해외로 설정해 주셔야만 아래와 같이 네이버에서 해외 마크가 노출되며, 고객에게 개인통관고유번호를 자동으로 입력 받을 수 있어요.
1.
스마트스토어센터 좌측 메뉴 → 판매자 정보 → 판매자 정보 로 이동해 주세요.
2.
페이지 중앙쯤 위치한 배송정보에서 주소록 버튼을 클릭해 주세요.
3.
주소록 팝업 하단의 신규등록 버튼을 클릭해 주세요.
4.
출고지 주소를 입력해 주세요. 주소는 반드시 해외 를 선택하고, 주소지 정보 입력 후 대표 출고지 주소로 지정 선택 후 저장해 주세요.
해외 출고지는 현재 이용하는 해외 배송대행지 주소를 입력하는 방향을 추천 드리고 있어요. 아직 이용하는 해외 배대지가 없다면, 임의의 해외 주소를 입력하고, 나중에 배대지 선정 시 수정할 수 있습니다. 어떤 배대지를 이용할지 고민된다면, 윈들리 공식 파트너사로 등록된 배대지를 확인해 보는 방향도 추천 드려요.
5.
다시 한 번 신규등록 버튼을 누른 후 반품/교환지 주소를 입력한 후 저장해 주세요.
반품/교환지는 상품을 반품 받을 수 있는 국내 사무실 주소를 입력하는 방향을 추천 드리고 있어요.
윈들리와 스마트스토어 연결하기
1.
윈들리 좌측 메뉴 ‘설정’ - 연결 설정 - 오픈마켓 - 스마트스토어로 접속해 주세요.
2.
사전준비에서 미리 복사해두었던 API 연동용 판매자ID를 붙여넣기 후, 연결하기 버튼을 클릭해 주세요.
현재 네이버 판매자센터에 로그인 되어있는 스토어로 즉시 연결되니, 지금 로그인된 스토어를 윈들리에 연결하려는게 맞는지 꼭 확인해주세요.
하나의 판매자센터 계정에 여러개의 스토어를 가지고 계실 경우, 현재 활성화 되어있는 스토어가 내가 연결하려는 스토어가 맞는지를 먼저 확인해주세요.
2개 이상의 스토어일 경우, 연결하려는 스토어를 선택하는 방법 바로가기(링크)
4.
연결하려는 스토어가 맞는지 확인한 후 맞습니다 버튼을 클릭해 주세요.
연결하려는 스토어 주소가 아닌 경우에는 네이버 판매자센터에서 연결하려는 스토어로 재로그인 해주세요.
5.
연결이 완료되면 나오는 화면에 따라, 윈들리 좌측 메뉴 ‘설정’ - 기본 설정 - 스마트스토어 영역에서 스마트스토어 필수 설정을 진행해 주세요.
•
스마트스토어 필수 설정: 출고지, 반품지, 택배사, A/S 전화번호
국내 배송 상품 판매 스토어 연결 방법
스마트스토어 판매자센터 → 국내 출고지/반품/교환지 등록
1.
스마트스토어센터 좌측 메뉴 → 판매자 정보 → 판매자 정보 로 이동해 주세요.
2.
페이지 중앙쯤 위치한 배송정보에서 주소록 버튼을 클릭해 주세요.
3.
주소록 팝업 하단의 신규등록 버튼을 클릭해 주세요.
4.
출고지 주소를 입력해 주세요. 주소는 국내 주소지로 입력 후 대표 출고지 주소로 지정 선택 후 저장해 주세요.
국내 출고지는 상품이 소싱몰에서 실제 출고되는 주소를 입력하는 방향을 추천 드리고 있어요. 상품이 실제 출고되는 주소를 모른다면, 국내 사무실 주소 등 임의의 주소를 작성하여 사용할 수 있습니다.
5.
다시 한 번 신규등록 버튼을 누른 후 반품/교환지 주소를 입력한 후 저장해 주세요.
반품/교환지는 상품을 반품 받을 수 있는 국내 사무실 주소를 입력하는 방향을 추천 드리고 있어요.
윈들리와 스마트스토어 연결하기
1.
윈들리 좌측 메뉴 ‘설정’ - 연결 설정 - 오픈마켓 - 스마트스토어로 접속해 주세요.
2.
사전준비에서 미리 복사해두었던 API 연동용 판매자ID를 붙여넣기 후, 연결하기 버튼을 클릭해 주세요.
현재 네이버 판매자센터에 로그인 되어있는 스토어로 즉시 연결되니, 지금 로그인된 스토어를 윈들리에 연결하려는게 맞는지 꼭 확인해주세요.
하나의 판매자센터 계정에 여러개의 스토어를 가지고 계실 경우, 현재 활성화 되어있는 스토어가 내가 연결하려는 스토어가 맞는지를 먼저 확인해주세요.
2개 이상의 스토어일 경우, 연결하려는 스토어를 선택하는 방법 바로가기(링크)
4.
연결하려는 스토어가 맞는지 확인한 후 맞습니다 버튼을 클릭해 주세요.
연결하려는 스토어 주소가 아닌 경우에는 네이버 판매자센터에서 연결하려는 스토어로 재로그인 해주세요.
5.
연결이 완료되면 나오는 화면에 따라, 윈들리 좌측 메뉴 ‘설정’ - 기본 설정 - 스마트스토어 영역에서 스마트스토어 필수 설정을 진행해 주세요.
•
스마트스토어 필수 설정: 출고지, 반품지, 택배사, A/S 전화번호
자주 묻는 질문
스마트스토어 연결과 관련된 자주 묻는 질문은 아래 링크에서 확인 가능해요.






























